This website requires JavaScript.
Explore
Help
Sign In
nkey
/
nkeysworld-readme
Watch
1
Star
1
Fork
0
You've already forked nkeysworld-readme
Code
Issues
Pull Requests
Actions
Packages
Projects
Releases
Wiki
Activity
2
Commits
1
Branch
0
Tags
d7ddd5c722baaaf4b8a9977bfd461395a0bf6c84
Go to file
Code
Clone
HTTPS
Tea CLI
Open with VS Code
Open with VSCodium
Open with Intellij IDEA
Download ZIP
Download TAR.GZ
Download BUNDLE
sm4640
d7ddd5c722
Feat: [main] notice-crawler, news-summary-bot 추가
2026-03-25 18:21:46 +09:00
assets
Feat: [main] notice-crawler, news-summary-bot 추가
2026-03-25 18:21:46 +09:00
README.md
Feat: [main] notice-crawler, news-summary-bot 추가
2026-03-25 18:21:46 +09:00
README.md
Nkeysworld
Index
Nkeysworld Architecture
Grafana DashBoard
node-exporter
cadvisor
logs
n8n Workflow
monitoring-alertmanager workflow
backup workflow
baekjoon-bot workflow
hufs-notice-crawler workflow
news-summary-bot workflow
Nkeysworld-architecture
Flow
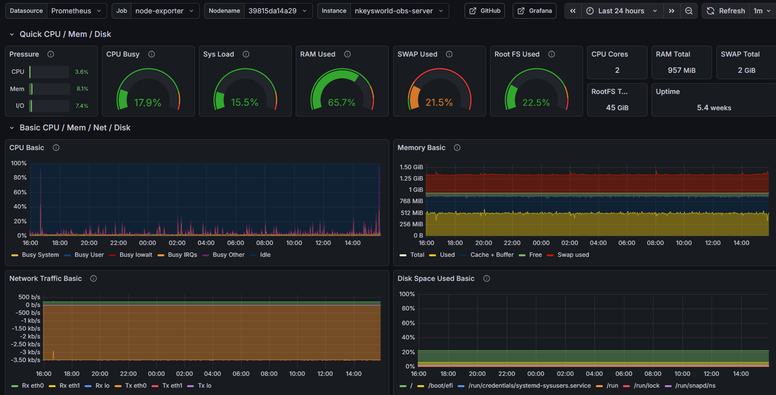
Grafana DashBoard
node-exporter
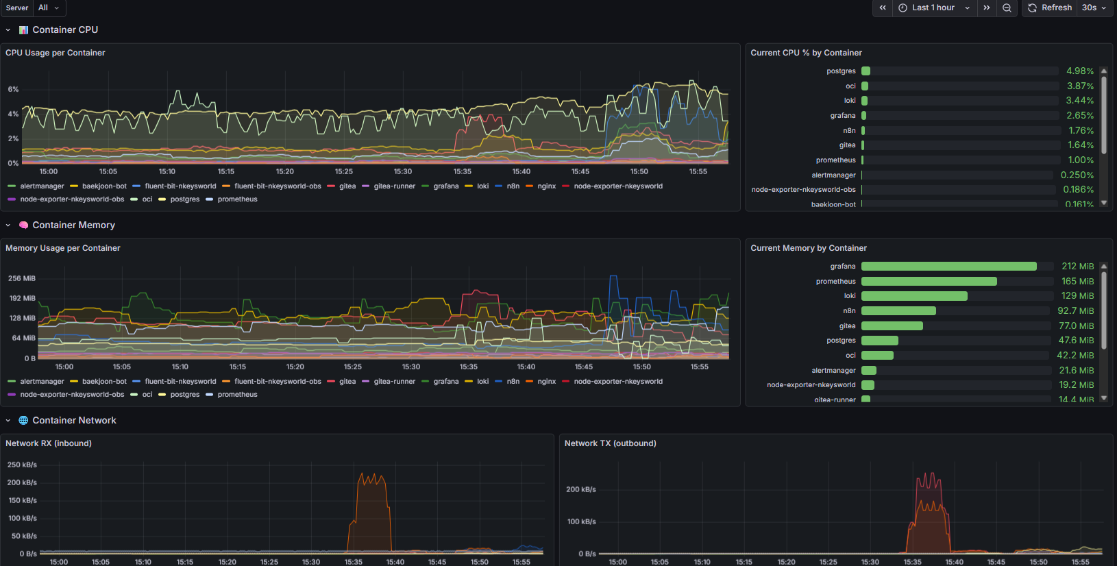
cadvisor
logs
n8n Workflow
monitoring-alertmanager workflow
backup workflow
baekjoon-bot workflow
hufs-notice-crawler workflow
news-summary-bot workflow
Reference in New Issue
View Git Blame
Copy Permalink
Description
nkeysworld-server와 nkeysworld-obs의 아키텍처 및 화면 설명을 위한 레포지토리입니다.
Readme
2.5
MiB