This website requires JavaScript.
Explore
Help
Sign In
nkey
/
nkeysworld-readme
Watch
1
Star
1
Fork
0
You've already forked nkeysworld-readme
Code
Issues
Pull Requests
Actions
Packages
Projects
Releases
Wiki
Activity
5
Commits
1
Branch
0
Tags
main
Go to file
Add File
New File
Upload File
Apply Patch
Code
Clone
HTTPS
Tea CLI
Open with VS Code
Open with VSCodium
Open with Intellij IDEA
Download ZIP
Download TAR.GZ
Download BUNDLE
sm4640
bdbe83cfab
Fix: [main] nkeysworld-arch-v4 변경
2026-03-25 23:29:22 +09:00
assets
Fix: [main] nkeysworld-arch-v4 변경
2026-03-25 23:28:53 +09:00
README.md
Fix: [main] nkeysworld-arch-v4 변경
2026-03-25 23:29:22 +09:00
README.md
Nkeysworld
Index
Nkeysworld Architecture
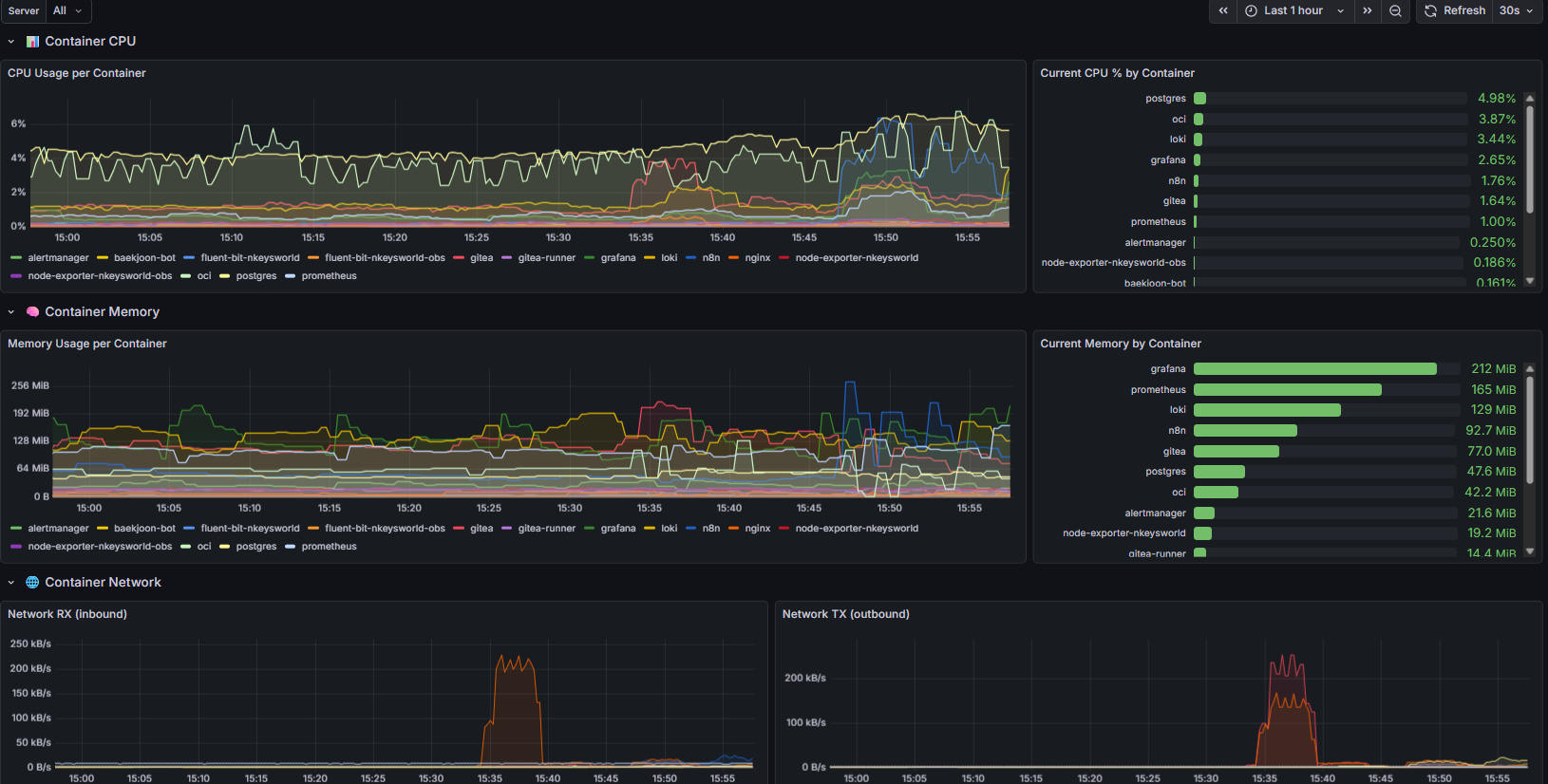
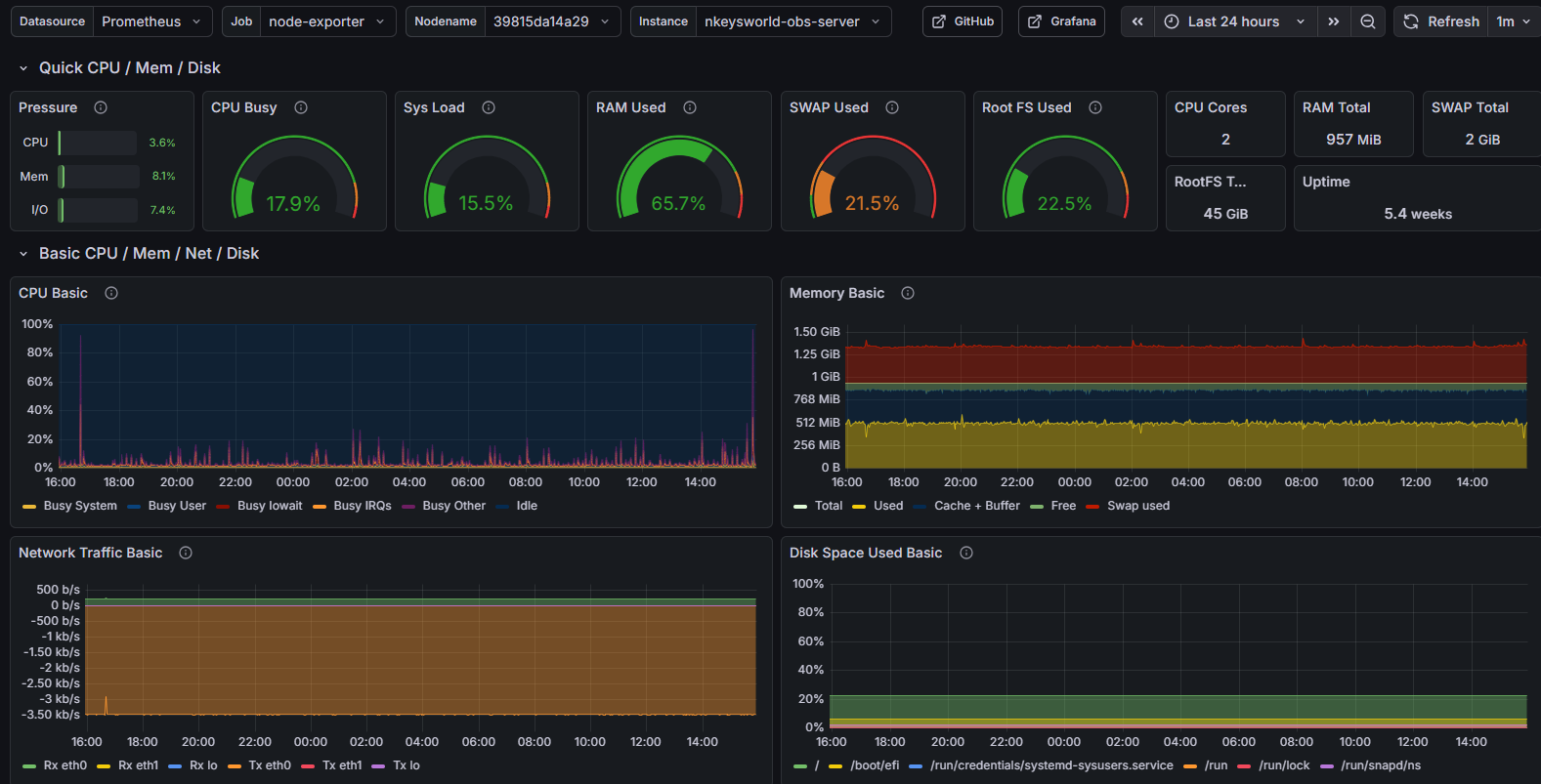
Grafana DashBoard
node-exporter
cadvisor
logs
n8n Workflow
monitoring-alertmanager workflow
backup workflow
baekjoon-bot workflow
hufs-notice-crawler workflow
news-summary-bot workflow
Nkeysworld-architecture
Flow
Grafana DashBoard
node-exporter
cadvisor
logs
n8n Workflow
monitoring-alertmanager workflow
backup workflow
baekjoon-bot workflow
hufs-notice-crawler workflow
news-summary-bot workflow
Reference in New Issue
View Git Blame
Copy Permalink
Description
nkeysworld-server와 nkeysworld-obs의 아키텍처 및 화면 설명을 위한 레포지토리입니다.
Readme
2.5
MiB