2026-03-16 16:23:53 +09:00
2026-03-16 16:23:53 +09:00
2026-03-16 16:23:53 +09:00

Nkeysworld-architecture

Flow

nkeysworld_arch

Grafana DashBoard

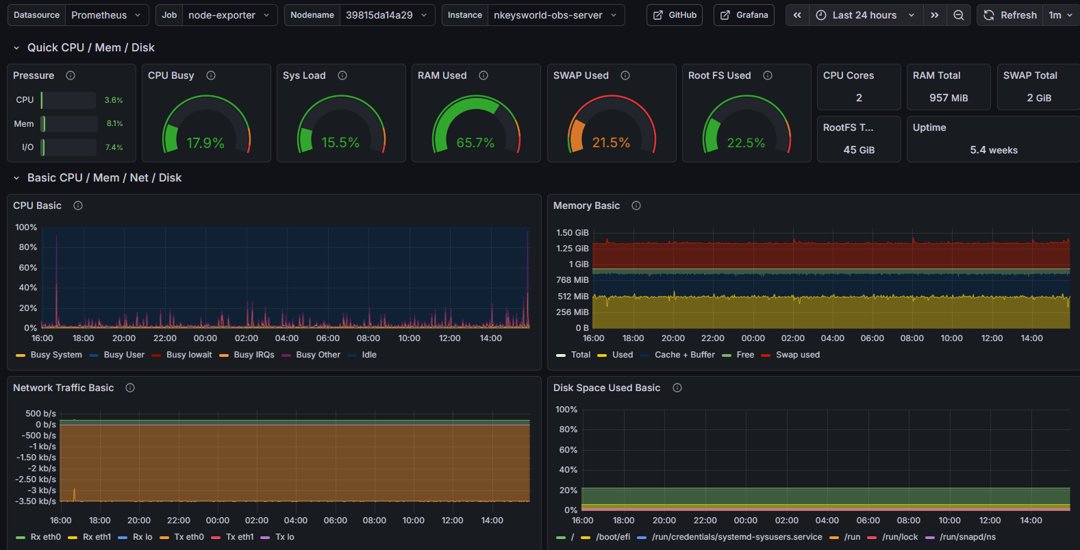
node-exporter

grafana-node-exporter

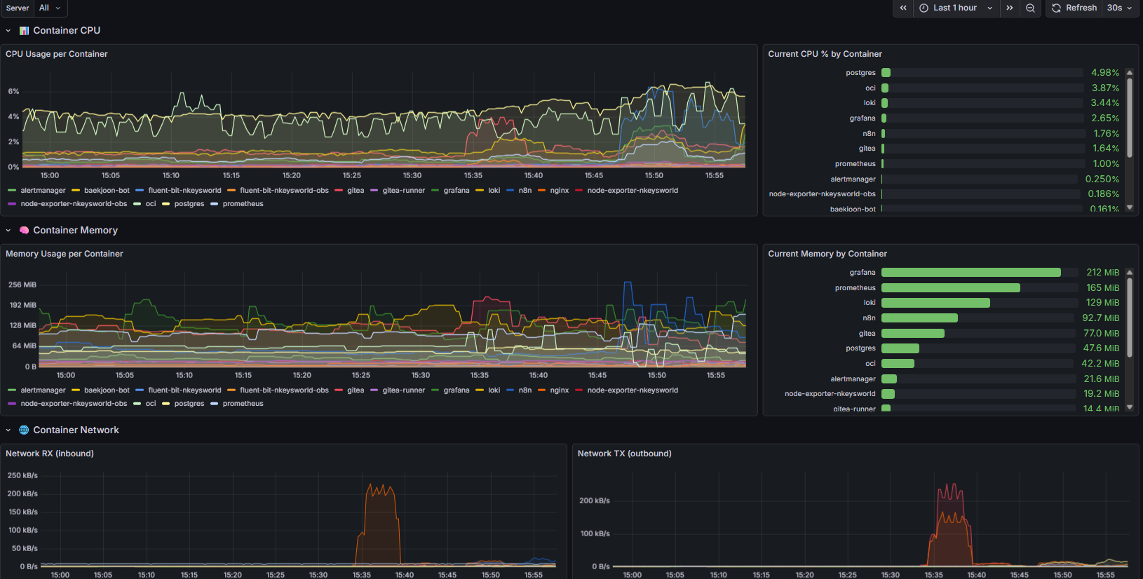
cadvisor

grafana-cadvisor

logs

grafana-logs

n8n Workflow

monitoring-alertmanager workflow

n8n-alertmanager

backup workflow

n8n-backup

baekjoon-bot workflow

n8n-baekjoon-bot

Description
nkeysworld-server와 nkeysworld-obs의 아키텍처 및 화면 설명을 위한 레포지토리입니다.
Readme 2.5 MiB